A GNOME Resources 1.10 a GNOME asztali környezet modern rendszerfigyelő alkalmazásának legújabb verziója, amely az Ubuntu 26.04 LTS alapértelmezett eszköze lesz. Az új kiadás egyik legfontosabb újdonsága az AMD Ryzen AI NPU-k monitorozásának támogatása, amely a korábban Intel Core Ultra NPU-khoz elérhető figyelési lehetőségekhez hasonló funkcionalitást biztosít. Emellett az alkalmazás több folyamat egyidejű keresését, AppImage és Portable alkalmazások felismerését, valamint az LXC bridge hálózati interfészek pontos detektálását is lehetővé teszi. A háttérfolyamat CPU-terhelése csökkent, a Rust Cargo függőségek száma mérséklődött, és számos kisebb teljesítményjavítás történt.

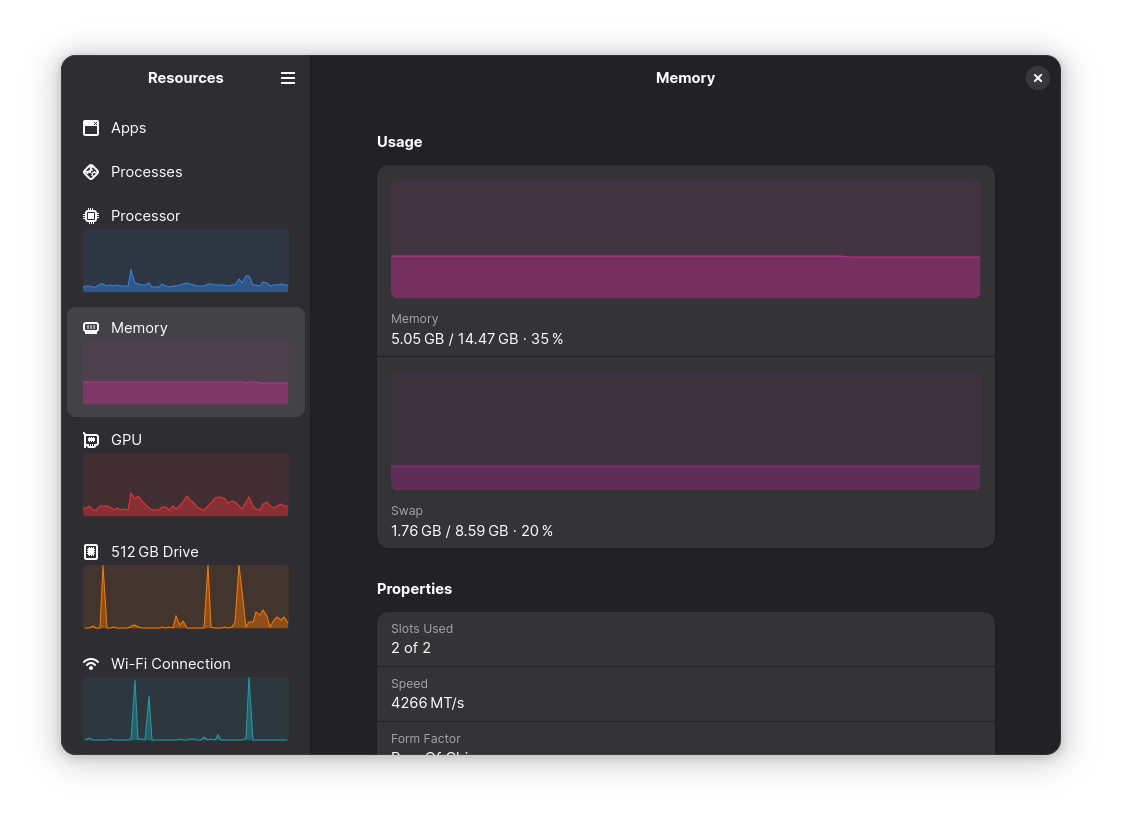
A GNOME Resources 1.10 révén a felhasználók mostantól részletesebb és hatékonyabb áttekintést kaphatnak a rendszer erőforrásairól, legyen szó CPU-ról, memóriáról vagy akár a beépített NPU-król.

Az AMD Ryzen AI SoC-val rendelkező gépeken, a megfelelő AMDXDNA kernel driver és az NPU firmware megléte mellett az alkalmazás képes valós időben figyelni az NPU kihasználtságát, ami különösen hasznos lehet gépi tanulási és AI-terhelések alatt.

Az új verzió letölthető és további részletek elérhetők a GNOME Resources GitHub kiadási oldalán találhatók.
Hogyan telepíthető Ubuntu és más Linux rendszerekre?
A Resources hivatalosan Flatpak csomagként érhető el, amely egy elkülönített (sandboxolt) környezetben futtatja az alkalmazást.

Fedora és más Flatpak-támogatással rendelkező disztribúciók (pl. Linux Mint, Zorin OS) a szoftverközpontból közvetlenül telepíthetik.
Debian/Ubuntu rendszereken a következő két parancs szükséges:
-
Flatpak telepítése (ha még nincs telepítve):
sudo apt install flatpak
-
Resources telepítése:
flatpak install https://dl.flathub.org/repo/appstream/net.nokyan.Resources.flatpakref
A telepítés után az alkalmazás elindítható a GNOME áttekintésből (ha nem látszik az ikon, jelentkezz ki és vissza), vagy terminálból:
flatpak run net.nokyan.Resources
Frissítéshez használd a következő parancsot:
flatpak update net.nokyan.Resources

Eltávolítás
Az alkalmazás eltávolítása:
flatpak uninstall --delete-data net.nokyan.Resources
A már nem használt Flatpak futtatókörnyezetek eltávolításához:
flatpak uninstall --unused









